Product Lines
Content

Quadient AR by YayPay

Automate the Order to Cash process, turn your outstanding AR into cash

Quadient AR puts the O2C process in one place to simplify the collections process, cut down your manual work, and reduce DSO.

Credit assessment

Together with our credit rating partners we rate your customers' creditworthiness in real time, so you can customize their buying power and credit terms. That means no more surprises - and better customer relationships.

Collections CRM

Get the whole history of your customer relationships in one place, from communications and conversations to payments and collections. That means you can think strategically, coordinate internally, and act immediately.

Payment and cash application

Flexible payment options mean your customers have more control over how, when and where they pay. The result? Happier customers who pay faster - and a happier AR team with fewer reconciliation headaches thanks to integrated and automated back-office.

Quadient AR works with your existing ERP and tech stack, giving you more freedom, more flexibility and more time to think smart
Key features & benefits
Image
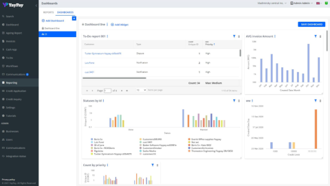
AR_Dashboard

AR dashboard

Think strategically, act efficiently


Make smart decisions with simple, elegant displays and straightforward dashboards. Whether you need data for the boardroom, day-to-day AR management, or an AR specialist, Quadient AR gives you time to plan and information to act.

Dashboard features include:

  • Real-time DSO
  • Dynamic, current AR aging
  • Payment prediction
  • Payors trends
  • Automated collection activity

Advanced credit module

Instant credit application, decisioning and scoring


Our Advanced Credit module makes it easy for B2B finance teams to effectively mitigate credit risk and drive more reliable sales. Through delivering instant access to customer credit information at any time, your team can accurately forecast payor behavior, streamline new customer onboarding, and carry out better business planning.

Key Capabilities:

  • Customizable credit scorecards for every customer
  • Instant access to credit information
  • Improved company-wide communication
  • Faster customer onboarding
Image
Advanced Credit Module by Quadient AR
Image
Business Intelligence Module by Quadient AR

Advanced reporting with Business Intelligence

Master your data


Our advanced Business Intelligence (BI) module makes it easy for finance teams to create powerful custom reports to drive better business decisions. Conduct a robust analysis of the data that matters most to your business and visualize your AR health in real-time with dynamic charts and graphs.

Key Capabilities:

  • Create powerful charts and graphs
  • Customize reports in seconds
  • Comprehensively evaluate payment, dispute, and productivity data
  • Combine reports into user-friendly dashboards
  • Analyze payor trends and pitfalls
  • Schedule reports with auto email delivery

Communication history

A place for everything


Say goodbye to endless email searching and get a complete communications history in one place. When you know what’s been communicated, it’s easier to monitor and follow up on outstanding receivables.

Image
AR_Communications
Image
ar_payment

Streamlined payments

Click to Pay by Quadient AR


Speed up and simplify payments by giving customers more visibility, more options and more control - and you more oversight. Our secure customer statement portal makes it easy for your customers to pay their invoices with a click, whether it’s credit cards, ACH or bank transfer. This anytime, anywhere access with payment flexibility means convenience for them and reduced DSO for you.

Automated communications

Improved interactions, increased collections, enthusiastic customers


We automate manual accounts receivable collections communications, such as payment reminders, invoicing, and internal escalations, so you can increase productivity without increasing resources. And improved communications lead to faster payments - and happier customers.

Image
AR_Comms History

Frequently asked platform questions


Collections FAQ

What key collection and accounts receivable metrics are provided by Quadient AR?

What is a collections workflow?

Can we integrate into an ERP or billing solution that is not currently supported by Quadient AR?

Does Quadient AR integrate into my ERP to pull the invoice, billing, and vendor contact details? What is that data used for?

Cash & payments FAQ

What are the cash prediction capabilities within Quadient AR?

Does Quadient AR provide any capabilities around facilitating payments via credit card or ACH?

General FAQ

What ERP, billing, and CRM integrations does Quadient AR currently support?

How would YayPay interact with our CRM system?

Do you support multi-currency?

Is Quadient AR available worldwide?

Ready for AR automation?

Discover what Quadient AR powered by YayPay can do for your business

Request a demo
Page Type
Protected
Off